Set up WEKAmon for external monitoring
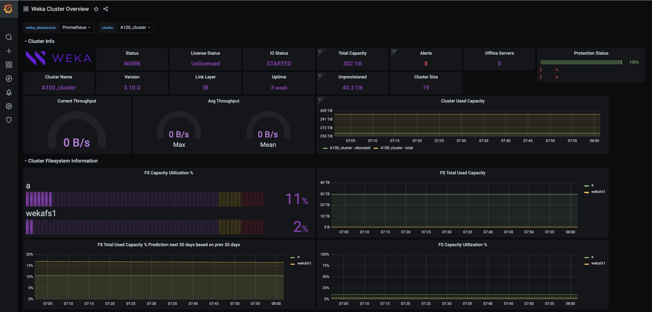
Configure WEKAmon to integrate Grafana and Prometheus for centralized monitoring of WEKA cluster metrics, logs, alerts, and statistics.
WEKAmon is an external monitoring package integrating and to provide a centralized metrics, logs, alerts, and statistics dashboard.
WEKAmon includes the following components:
Exporter: Collects data from the WEKA cluster and sends it to Prometheus.
Quota Export: Manages storage quotas and exports quota data to Prometheus.
Alert Manager: Sends alerts via SMTP when users approach soft quota limits.
You can set up WEKAmon independently of the WEKA GUI's built-in monitoring.

If you already use Grafana and Prometheus for other products, you can integrate WEKAmon to visualize all monitoring data on a unified dashboard.

Before you begin
Setting up a dedicated physical server (or VM) for the installation is recommended.
Server minimum requirements
4 cores
16 GB RAM
50 GB / partition (for the root)
50 GB /opt/ partition (for WEKAmon installation)
1 Gbps network
Docker is the recommended container for the WEKAmon setup. To use Docker, the following must be installed on the dedicated physical server (or VM):
docker-cedocker-composeordocker-compose-plugin, depending on the existing operating system.
For instructions on the Docker installation, see the Docker website.
Workflow: Install the WEKAmon package
Obtain the WEKAmon package: Obtain the WEKAmon package from the GitHub repository by downloading or cloning.
Set the WEKAmon authentication: Prepare WEKAmon user and token and configure WEKAmon host with authentication token.
Run the install.sh script: The script creates a few directories and sets their permissions.
Edit the export.yml file: The
export.ymlfile contains the WEKAmon and the exporter configuration. Customize the file according to your actual WEKA deployment.Edit the quota-export.yml file: The
quota-export.ymlfile contains the configuration of the quota-export container. Customize the file according to your actual WEKA deployment.Start the docker-compose containers: Once done, you can connect to Grafana on port 3000 of the physical server running the docker containers.
1. Obtain the WEKAmon package
The WEKAmon package resides on the GitHub repository. Obtain the WEKAmon package using one of the following methods:
Download the WEKAmon source code
It is recommended installing weka-mon in the /opt partition of the host server. If you choose a different location, make a note of the location and adjust the instructions accordingly.
On the latest release section, select the Source Code link to download.
Copy the downloaded source code to the host server and unpack it into
/opt.
Clone the repository
Run the following commands to clone the WEKAmon package from GitHub:
cd /opt
git clone https://github.com/weka/weka-mon
cd /opt/weka-mon2. Set the WEKAmon authentication
For the WEKAmon host to communicate with the WEKA cluster, a security token is necessary. However, the WEKAmon host is not required to have the WEKA client installed.
Prepare WEKAmon user and token
Perform the following steps on an existing host with access to the WEKA CLI, for example, on a WEKA backend server.
Create a dedicated user: Create a unique local username (for example,
wekamon) for WEKAmon. The unique username is displayed in the event logs, making the identification and troubleshooting of issues easier. Then, assign the ClusterAdmin or OrgAdmin role. Example:weka user add wekamon clusteradminGenerate an authentication token for the user: Run the following command:
weka user login wekamon --path wekamon-authtoken.jsonTransfer the token: Copy the
wekamon-authtoken.jsonfile to the WEKAmon management server. It will later be placed in a specific directory on that host.Remove the token file: Delete the
wekamon-authtoken.jsonlocally. Example:rm wekamon-authtoken.json
Configure WEKAmon host with authentication token
Perform the following steps on the WEKAmon host.
Prerequisite: Ensure the authentication token file (
/weka/.weka/auth-token.json) is readable by the user running the WEKAmon container. If the container operates with restricted permissions, adjust the file permissions accordingly. Typically, you can determine the container’s user usingdocker inspect.Create a directory for the authentication token: Run the following command:
mkdir /opt/weka-mon/.wekaMove the previously-created authentication token into the new directory: : Run the following command:
mv ~/wekamon-authtoken.json /opt/weka-mon/.weka/auth-token.jsonEnsure appropriate ownership and permissions are set: Run the following commands:
chown root:root /opt/weka-mon/.weka/auth-token.jsonchmod 400 /opt/weka-mon/.weka/auth-token.json
Related topics
Manage users using the GUI #Create a local user
3. Run the install.sh script
The install.sh script creates a few directories and sets their permissions.
Run the following command:
./install.sh4. Edit the export.yml file
The WEKAmon and exporter configuration are defined in the export.yml file.
Change directory to
/opt/weka-monand open theexport.ymlfile.In the cluster section under the hosts list, replace the hostnames with the actual hostnames/IP addresses of the Weka containers (up to three would be sufficient). Ensure the hostnames are mapped to the IP addresses in /etc/hosts.
hosts:
- hostname01
- hostname02
- hostname03Optional. In the exporter section, customize the values according to your preferences. For details, see the Exporter configuration options topic below.
Optional. Add custom panels to Grafana containing other metrics.
All other settings in the export.yml file have pre-defined defaults that do not need modification to work with WEKAmon. All the configurable items are defined but marked as comments by an asterisk (#).
To add custom panels to Grafana containing other metrics from the cluster, you can remove the asterisk from the required metrics (uncomment).
Example: In the following snippet of the export.yml, to enable getting the FILEATOMICOPEN_OPS statistic, remove the # character at the beginning of the line.
If the statistic you want to get is in a Category that is commented out, also uncomment the Category line (the first line in the example). Conversely, insert the # character at the beginning of the line to stop getting a statistic.
'ops_driver': # Category
'DIRECT_READ_SIZES': 'sizes'
'DIRECT_WRITE_SIZES': 'sizes'
# 'FILEATOMICOPEN_LATENCY': 'microsecs'
# 'FILEATOMICOPEN_OPS': 'ops'5. Edit the quota-export.yml file
The WEKAmon deployment includes a dedicated container named quota-export. The container includes an Alert Manager that emails users when they reach their soft quota.
The configuration of the quota-export container is defined in the quota-export.yml file.
Go to the
weka-mondirectory and open thequota-export.ymlfile.Specify the same hosts as you specified in the
export.yml file(see above).
6. Start the docker-compose containers
Run the following command:
docker compose up -dVerify that the containers are running using the following command:
docker psExample:
[root@av0412CL-3 weka-mon] 2022-12-05 17:30:37 $ docker ps
CONTAINER ID IMAGE COMMAND CREATED STATUS PORTS NAMES
ec1d2584acab grafana/loki:2.3.0 "/usr/bin/loki -conf…" 20 minutes ago Up 20 minutes 0.0.0.0:3100->3100/tcp, :::3100->3100/tcp weka-mon_loki_1
4645533501f0 grafana/grafana:latest "/run.sh" 20 minutes ago Up 20 minutes 0.0.0.0:3000->3000/tcp, :::3000->3000/tcp weka-mon_grafana_1
d930e903b74e wekasolutions/export:latest "/weka/export -v" 20 minutes ago Up 7 minutes 0.0.0.0:8001->8001/tcp, :::8001->8001/tcp weka-mon_export_1
dc5f9f710997 wekasolutions/quota-export:latest "/weka/quota-export" 20 minutes ago Up 7 minutes 0.0.0.0:8101->8101/tcp, :::8101->8101/tcp weka-mon_quota-export_1
17689ac9377d prom/prometheus:latest "/bin/prometheus --s…" 20 minutes ago Up 20 minutes 0.0.0.0:9090->9090/tcp, :::9090->9090/tcp weka-mon_prometheus_1
[root@av0412CL-3 weka-mon] 2022-12-05 17:35:46 $ If the status of the containers is not up, check the logs and troubleshoot accordingly. To check the logs, run the following command:
docker logs <container id>Once all containers run, you can connect to Grafana on port 3000 of the physical server running the docker containers. The default credentials for Grafana are admin/admin.
Integrate with an existing Grafana/Prometheus environment
If you already have Grafana and Prometheus running in your environment, you only need to run the exporter and add it to the Prometheus configuration.
1. Obtain the WEKAmon package
Follow the steps in the 1. Obtain the WEKAmon package section.
2. Import the dashboard JSON files
In the Grafana application, import the dashboard JSON files from the directory weka-mon/var_lib_grafana/dashboards. For instructions, see the Import dashboard topic in Grafana documentation.
3. Edit the export.yml and quota-export.yml files
Perform the steps in the following sections above:
#5. Edit the quota-export.yml file
4. Run the exporter
Do one of the following:
Run the exporter in the docker container (if you have a docker, this is the simple method).
Run the exporter as a compiled binary (if you do not have a docker, use this option)
Run the exporter as a Python script (requires installing a few Python Modules from PyPi).
Run the exporter in the docker container
Get and run the container (the export.yml configuration file is already edited).
The following example maps the export.yml configuration file in several volumes in the container:
~/.weka directoryto enable the container to read the authentication file./dev/logto enable entries in the Syslog./etc/hoststo enable the hostname resolution (a DNS can also be used, if exists in the docker environment).
There are more options; you can run the command with-help or -h for a full description.
# get the container from dockerhub:
docker pull wekasolutions/export
# example of how to run the container
docker run -d --network=host \
--mount type=bind,source=/root/.weka/,target=/weka/.weka/ \
--mount type=bind,source=/dev/log,target=/dev/log \
--mount type=bind,source=/etc/hosts,target=/etc/hosts \
--mount type=bind,source=$PWD/export.yml,target=/weka/export.yml \
wekasolutions/export -vRun the exporter as a compiled binary
Go to https://github.com/weka/export/releases and download the tarball from the latest release.
Copy this file to the physical server (or VM).
Run the exporter as follows (for the description of the command-line parameters, see the Exporter section parameters):
tar xvf export-1.3.0.tar
cd export
./export -vRun the exporter as a Python script
Do one of the following:
Run
git clone https://github.com/weka/exportGo to https://github.com/weka/export/releases and download the source tarball.
Install the required python modules by running the following command:
pip3 install -r requirements.txtRun the exporter (for the description of the command-line parameters, see the Exporter section parameters):
./export -vExporter configuration options in the export.yml file
The exporter section defines the program behavior.
# exporter section
exporter:
listen_port: 8001
loki_host: loki
loki_port: 3100
timeout: 10.0
max_procs: 8
max_threads_per_proc: 100
backends_only: TrueExporter section parameters
listen_port
The Prometheus listening port. Do not modify this port unless you modify the Prometheus configuration.
loki_host
If using the Weka-mon setup, do not modify the hostname. Leave blank to disable sending events to Loki.
loki_port
If using the Weka-mon setup, do not modify the port.
timeout
The max time in seconds to wait for an API call to return. The default value is sufficient for most purposes.
max_procs and max_threads_per_proc
Define the scaling behavior. If the number of hosts (servers and clients) exceeds max_threads_per_proc, the exporter runs more processes accordingly.
Example: a cluster with 80 Weka servers and 200 compute nodes (aka clients) has 280 hosts. With the default max_threads_per_proc of 100, it runs 3 processes (280 / 100 ~ 3).
It's recommended to have 1 available core per process. In this cluster example, deploy at least 4 available cores on the server/VM.
backends_only
Run only on the Weka backend hosts
The exporter always tries to allocate one host per thread but does not exceed the maximum processes specified in the max_procs parameter. In a cluster with 1000 hosts, it doubles or triples up the hosts on the threads.
Example:
In a cluster with 3000 hosts, max_procs = 8, and max_threads_per_proc= 100, only 8 processes running. Each process with 100 threads, but there are close to 4 hosts serviced per thread instead of the default 1 host.
Last updated